共计 327 个字符,预计需要花费 1 分钟才能阅读完成。
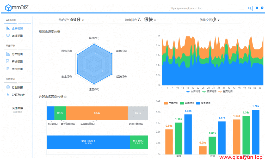
给大家分享另一个网页在线评测平台,上次我们聊了一下谷歌的网页评测网站,今天我们来说说性能魔方的云评测,该站提供多视图、全方位分析您的产品在不同地理位置、网络、设备、浏览器下的性能瓶颈,发现 90% 以上的性能问题,并自动提供行之有效的优化建议,加快产品推向市场的速度,增强敏捷性、提高应用的质量、减少瓶颈并削减运营成本、大幅提高研发效率。下面上几张本站测试时给出的报告:
感兴趣的话就赶紧去试试吧.
官方网址:http://www.mmtrix.com/evaluate/applist
本站详细详细测试结果页提供参考:http://static.mmtrix.com/g4/M00/A3/E9/CgpkM1zRYlOAJzH5ABZCdq1TCw8953.pdf
正文完



